Portfolio
2025Ecosystem

DIL — Domain Intent Language

Where the agent, the spec, and the codebase share one surface.

Every task lands as a reviewed spec before it lands as code.

Agentic coding on greenfield demos is easy. Doing it on the kind of code a business actually runs on — years of history, multiple owners, no authoritative map, and a context window that runs out before the work does — is where most agentic workflows fall apart. DIL exists to make that second case tractable.

Client
Independent — Ecosystem project
Role
Creator · Ecosystem author
Duration
2025
Team
Solo
Outcomes
100K+ LOC
Proven Scale
Claude Code · Codex · Kiro
Host Agents
Language · Server · UI · MCP · CLI
Surfaces
SWE Approval Gates
Review Model
Screenshots
01

The substrate

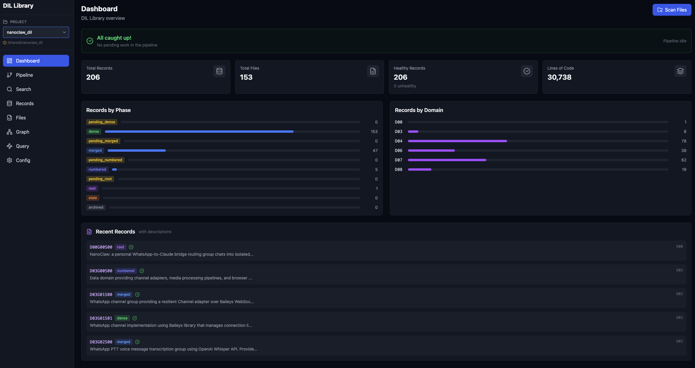
DIL is three things welded into one surface: a spec layer the agent authors against, a graph of the project's structure and relationships, and an agent integration that reaches into the host coding tool — Claude Code, Codex, or Kiro — through MCP. The server hosts all of it (database, web UI, MCP endpoints), and a CLI sits alongside for humans who prefer the terminal.

02

The loop

An agent onboards a project fly-solo — crawling, building the graph, and registering itself without supervision, while a human watches progress through the CLI or the UI. From there, every task runs the same shape: the agent produces a DIL-SPEC through a workflow pipeline, the human reviews and approves at the gates built into the flow, and implementation proceeds against the approved spec.

During the work, the agent searches and reasons across the graph, the spec layer, and the source code in a single query — the three surfaces are one. When code inevitably drifts away from the spec, the ecosystem self-heals, either through a direct command or as a native step inside the SWE workflow. Skills, SubAgents, and Commands extend the reach inside the host agent, so the integration isn't a thin adapter — it's first-class behavior.

03

Lineage

DIL is what Tree-of-Knowledge symbolic tuning becomes when you push it into the software-engineering domain and make the symbolic structure load-bearing, not academic.

AgenticSpec-DrivenMCPGraphRAGBrown-FieldEnterpriseClaude CodeCodexKiro